„Google“ trečiadienį paskelbė apie atnaujintą „Trends Explore“ puslapį, kuris dabar pasižymi „Gemini“ valdomomis funkcijomis, automatiškai identifikuojančiomis ir palyginančiomis tendencijas, susijusias su jūsų paieškomis. Atnaujinimas darbalaukyje pasirodys nuo šiandien.
„Trends Explore“ puslapis jau seniai yra vertingas įrankis turinio kūrėjams, žurnalistams ir tyrėjams, leidžiantis lengvai analizuoti paieškos susidomėjimą bet kuria tema bėgant laikui, įvairiuose regionuose ir pagal kategorijas. Naujoji „Gemini“ patirtis supaprastina didžiąją dalį rankinio darbo, susijusio su aktualių temų tyrinėjimu, sutrumpindama tyrimo laiką ir užmegzdama ryšius, kurių vartotojai kitu atveju galėtų nepastebėti.
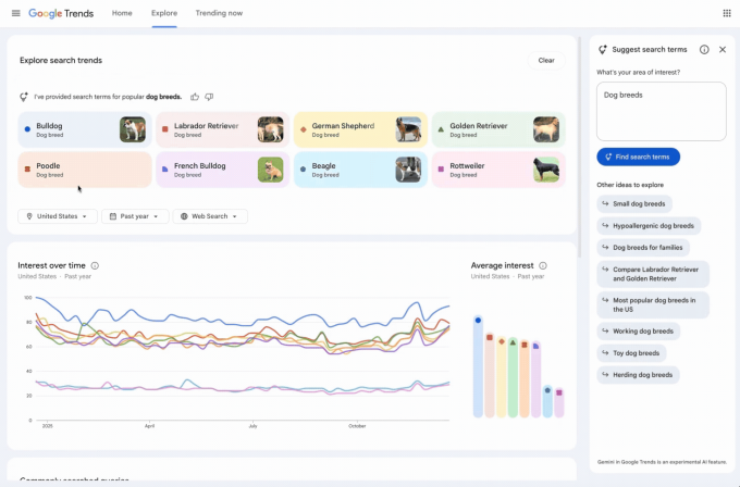
Pertvarkytame „Explore“ puslapyje dabar yra šoninis skydelis, kuris automatiškai nustato ir lygina atitinkamas tendencijas jūsų dominančioje srityje. Vartotojai taip pat matys siūlomų „Gemini“ raginimų, kurie padės giliau tyrinėti, sąrašą.
Puslapis turi atnaujintą dizainą su specialiomis piktogramomis ir spalvomis kiekvienam paieškos terminui, todėl jas lengviau suderinti su atitinkamomis diagramos eilutėmis. Be to, „Google“ padidino terminų, kuriuos vartotojai gali palyginti, skaičių ir padvigubino didėjančių užklausų, rodomų kiekvienoje laiko juostoje, skaičių.
„Google“ tinklaraščio įraše kaip pavyzdys pateikiamos populiarios šunų veislės, iliustruojančios naujas galimybes. AI automatiškai užpildo diagramą iki aštuonių paieškos terminų, pvz., „auksaspalvis retriveris“ arba „didelis“. Jame taip pat siūlomos susijusios temos, pvz., „hipoalerginės šunų veislės“ arba „didelės šunų veislės“, kad galėtumėte toliau tyrinėti. Naudotojai gali užvesti pelės žymeklį virš termino, kad jį redaguotų, arba naudoti šalies, laiko ir nuosavybės filtrus, kad tinkintų tendencijų laiko juostą.
Šis naujinimas yra dalis nuolatinių „Google“ pastangų įtraukti „Gemini“ į savo pagrindinius pasiūlymus. Bendrovė jau pridėjo dirbtinio intelekto galimybes į paiešką, „Gmail“, žemėlapius ir dokumentus.

